Plante Connectée - MiFlora
Introduction
Mi Flora est un ensemble de capteurs pour nos plantes, fonctionnant (malheureusement) en Bluetooth (et non en Zigbee à notre grand regret). L’avantage de cet objet est son fonctionnement par pile bouton 3V (cr2032), et qu’il est facilement intégrable à nos projets.
Les capteurs
Cet object embarque de nombreux capteurs qui lui permettent de mesurer :
- l’état du sol
- le taux d’humidité
- fertilité du sol
- le taux d’ensoleillement
- la température.
Architecture
Il existe plusieurs façons de récupérer nos données et de les connecter à notre système. Ici, les données sont véhiculées via MQTT.
Parmi les nombreux projets permettant d’exploiter Mi Flora avec MQTT, j’utilise celui de Ruimarinho que vous trouverez sur son dépôt ici :
https://github.com/ruimarinho/docker-miflora-mqtt
Pour le connecter à notre écosystème, nous allons utiliser l’architecture suivante :
Cela permet de “requêter” nos Mi Flora et de véhiculer l’information en MQTT à des fréquences choisies.
Attention tout de même à ne pas effectuer trop de requêtes dans la journée, au détriment de la batterie de votre appareil.
Dans mon cas, je l’ai configuré pour effectuer des appels toutes les 12 heures (soit 43200 secondes), ce qui donne une durée de vie estimée à 1 an pour chaque batterie.
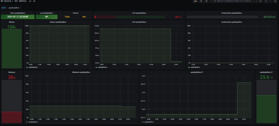
Grafana
L’intégration avec Grafana se fait plutôt bien :
Le code pour démarrer le container miflora :
Le code pour la stack supervision (Grafana, influx, telegraf) :
Conclusion
En somme, Mi Flora est un ensemble de capteurs intéressant pour surveiller et prendre soin de vos plantes grâce à ses nombreuses fonctionnalités. Bien que sa connectivité Bluetooth présente certaines limites, son intégration avec MQTT et Grafana offre une solution efficace pour suivre et analyser les données de vos plantes.
Grâce à cette approche, vous pouvez optimiser la croissance et la santé de vos plantes en ajustant l’environnement en fonction de leurs besoins spécifiques.
Si vous voulez plus d’information sur l’infrastructure vous pouvez voir mon repo à ce sujet : https://github.com/ravindrajob/InfraAtHome