Onduleur pour raspberry
Introduction
Il existe plusieurs solutions et raisons pour mettre un Raspberry sur batterie. Ici, nous allons parler d’un modèle en particulier idéal pour transporter notre projet partout.
Cette carte UPS (ou UPS HAT) embarque une horloge (RTC) qui conserve l’heure même sans alimentation et sans connexion Internet.
Elle embarque aussi un INA219 dessus (voir blog) qui permet de surveiller le voltage et l’ampérage. L’autre avantage est de pouvoir utiliser nos vieilles batteries 18650 recyclées.
Attention, la compatibilité est uniquement pour Raspberry Pi 4B/3B+/3B.
Caractéristique
- Etat de charge INDICATEUR LED
- LED batterie restante rapide
- Deux ports USB-A
- USB sortie type C
- Protection contre les surintensités
Appuyez pour démarrer, appuyez longuement pour arrêter.
Un petit bout de code est disponible ici pour nous aider à démarrer nos projets:
https://wiki.52pi.com/index.php/UPS_(With_RTC_%26_Coulometer)_For_Raspberry_Pi_SKU:_EP-0118
L’installation se fait très rapidement, tout est fourni, y compris le tournevis.
L’état de la batterie restante est affiché
Installation
Installer python
sudo apt-get install python3-pip
Installer les librairies
sudo pip3 install pi-ina219
Vérification
pip3 list | grep ina219
On est censé avoir quelque chose comme ca :
On peut utiliser le code de démo fournit en faisait un
python3 demo.py
Export to InfluxDB
A partir de ce côté nous pouvons l’adapter pour l’envoyer vers notre serveur InfluxDB. Ne pas oublier d’installer la dépendance
pip3 install influxdb-client
Ce qui doit nous donner ceci
On vérifie que la métrique est bien présente sur notre serveur InfluxDB :
SELECT * FROM "rpi" limit 200
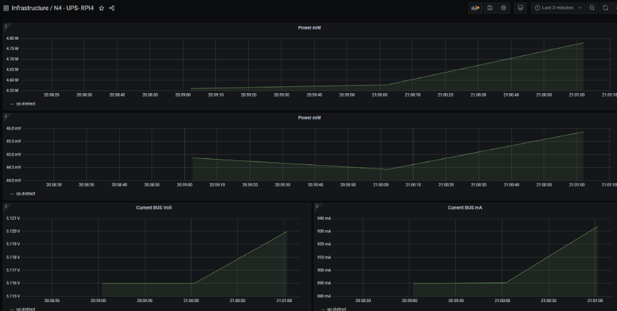
Grafana
Nous pouvons facilement l’intégrer sur notre Grafana pour avoir généré de belles courbes
Conclusion
C’est un excellent produit pour transporter notre Raspberry partout sans source d’alimentation externe. Avec de bonnes batteries 18650, on peut le faire tenir jusqu’à 4h30, ce qui est plutôt satisfaisant.
On regrettera de ne pas pouvoir afficher la capacité de la batterie restante au niveau de l’OS. Bien qu’il soit possible de créer un pont pour y parvenir, cela n’est pas natif.
Ce dispositif est également idéal pour faire face aux éventuelles coupures de courant, permettant à notre Raspberry de tenir jusqu’à 4h sans électricité avant de s’éteindre proprement.