BlitzWolf vs MiPlug
Introduction
Xiaomi n’est plus la seule marque chinoise de qualité à avoir conquis le marché européen. Tuya, quant à lui, propose également des produits similaires à ceux de Xiaomi, voire même meilleurs. Dans cet article, nous allons comparer ces deux marques et leurs produits.
Il est important de noter que les produits des deux marques sont compatibles avec ZigBee2Mqtt et sont conçus pour une prise EU. Nous allons donc nous concentrer sur les différences et les avantages spécifiques de chaque marque.
BlitzWolf
| Caractéristique | Valeur |
|---|---|
| Marque | BlitzWolf |
| Modèle | BW-SHP13 |
| Charge maximale | 3680 W (16A) |
| Tension d’entrée et courant | AC110 ~ 250V 50Hz/60Hz 16(MAX) |
| Type sans fil | Zigbee 3.0 |
| Température de fonctionnement | 0 ℃-40 ℃ RH≤ 80% |
| Matériau de la coque | ignifuge V0 classe ABS + PC |
| Taille | 46 X 46 X 82mm |
| Prix | 10 € |
Xiaomi Mi plug
| Caractéristique | Valeur |
|---|---|
| Marque | Xiaomi |
| Modèle | Mi Smart Socket 2 Zigbee |
| Tension | 90 ~ 250V |
| Charge maximale | 2300 W (10A) |
| Température de fonctionnement | 5° C ~ 60° C |
| Matière | plastique |
| Taille | 57 x 40 x 31 mm |
| Prix | 15€ |
Les deux apportent les mêmes précisions sur la consommation électrique et l’intégration à des systèmes domotiques se font sans problèmes.
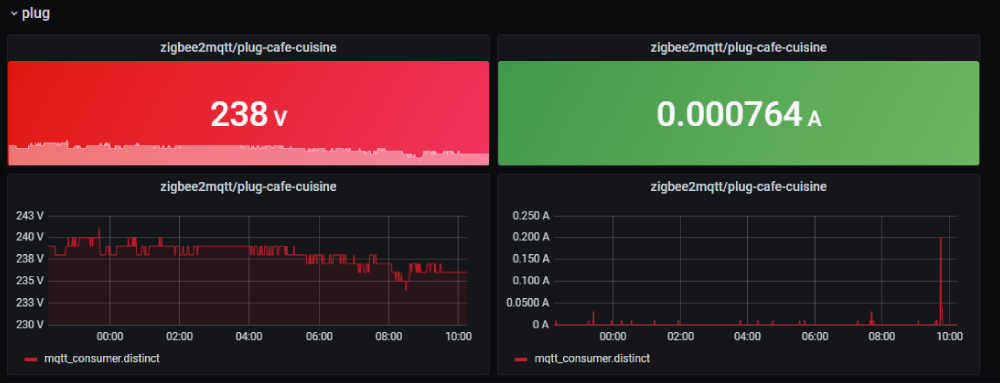
Grafana
L’intégration dans Grafana au travers d’un collecteur se passe très bien :
Architecture
Le schéma ci-dessus montre comment nous avons connecté nos appareils ZigBee à notre système de domotique. Les appareils ZigBee sont connectés à un contrôleur ZigBee, qui est ensuite connecté à Zigbee2mqtt.
Zigbee2mqtt envoie ensuite des données à Mosquitto, un broker MQTT.
Les données sont ensuite collectées par Telegraf et stockées dans la base de données Influx.
Enfin, Grafana est utilisé pour visualiser les données collectées. Cette architecture est efficace et nous permet de contrôler facilement tous nos appareils ZigBee dans notre maison intelligente.
Le code telegraf :
Le code pour l’écosystème Zigbee (Zigbee2mqtt et Mosquitto ) :
Le code pour la stack supervision ( Grafana, influx, telegraf) :
Et la consomation ? 🌿
Excellent question, combien nous consomme cet objet ?
L’object en question consomme au maxium à 0.70 watts, temps constaté sur 1h (appairage compris).
Et si on calcule sur une année (avec le prix le plus élevé au KWH) on arrive sur un peu moin de 2€/an
Conclusion
En conclusion, Tuya est une marque qui ne cesse de surprendre avec des produits similaires à ceux de Xiaomi, mais souvent supérieurs sur papier.
Personnellement, j’ai utilisé des produits Tuya dans mes projets depuis six mois et je suis très satisfait de leur performance. Cependant, il est important de noter que la marque Aqara se distingue de ses concurrents en proposant des designs inégalés.
- ZigBee 3 vs Zigbee 2 pour Xiaomi
- 16 A vs 10A pour Xiaomi
- Prix 10€ vs 15€
- Taille 464682mm vs 57 x 40 x 31 mm.
Si vous voulez plus d’information sur l’infrastructure vous pouvez voir mon repo à ce sujet : https://github.com/ravindrajob/InfraAtHome